Emailversand nach Änderung im benutzerdef.Feld

Hallo,

ich möchte folgenden Workflow bauen:

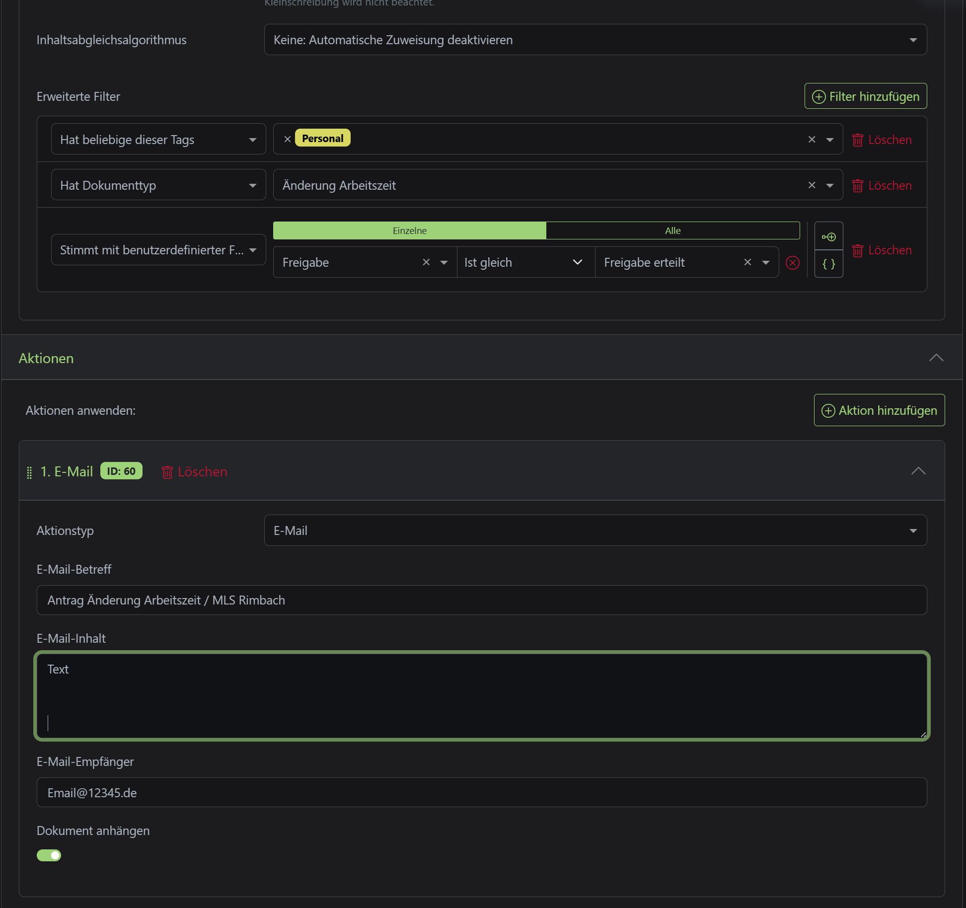
Nachdem eine Datei (mit anderen Workflows) entsprechend vorbereitet ist (der Teil funktioniert), möchte ich im ben.def. Feld die “Freigabe” auf “Freigabe erteilt” umschalten. Eigentlich dachte ich, dass das (mit den neuen Filtern - vorher ging das noch nicht) nun so klappten würde - siehe Screenshot. Allerdings wird bisher keine Testmail versendet. Mein Testdokument erfüllt alle Bedingungen, aber ein Ändern des Status bei Freigabe führt nicht zum Mailversand - mache ich einen Denkfehler?

Ich denke der Auslösertyp ist nicht vom Typ '“Dokument aktualisiert” in dem von dir angelegten Arbeitsablauf. Kann das sein? Ist leider auf deinem Screenshot nicht zu sehen.

Da mein Thema allenfalls ähnlich ist, erlaube ich mir hierzu eine Frage zu stellen. Seit der Version 2.19 gibt es ja die Möglichkeit mehrere Dokumente gleichzeitig per E-Mail zu versenden. Obwohl ich mitterlweile bereits bei der Version 2.20 bin scheint diese Funktion bei mir nicht aktiv zu sein. Mein Gedanke dazu ist -daher auch hier die Frage - ob allenfalls irgendwo im Hintergrund gewisse Einstellungen für einen Maildienst eingerichtet werden müssen, damit E-Mails überhaupt direkt aus paperless verschickt werden können. Weiss dazu jemand etwas?

Vielen Dank und beste Grüsse

Hubert

Hallo Hubert,

das ist in meinem Portainer Stack eingetragen:

PAPERLESS_EMAIL_HOST: dein provider
PAPERLESS_EMAIL_PORT: 465
PAPERLESS_EMAIL_HOST_USER: wie du dich einloggst
#PAPERLESS_EMAIL_FROM:
PAPERLESS_EMAIL_HOST_PASSWORD: PW zum einloggen
#PAPERLESS_EMAIL_USE_TLS:
PAPERLESS_EMAIL_USE_SSL: true

Damit kann ich E-Mails aus paperless versenden.

Viele Grüße

Rainer

Hallo Rainer

Super! Das werde ich dann gerne noch prüfen. Ohne weitere Meldung meinerseits wird das mein Problem gewesen sein. Ansonsten würde ich mich dann mit neuen Erkenntnisse nochmals melden.

Vielen herzlichen Dank nochmals!

Beste Grüsse

Hubert

Hallo,

nein der Auslöser war korrekt eingestellt, auch Dateieinstellung sollte passen.

Folgendes funktioniert:

Wenn ich als Auslöser einen Tag setze “Mailversand”, dann wird die Mail verschickt und geht auch raus bzw. kommt an. Ist halt eine Dopplung… eigentlich würde ja das ben.def.Feld “Freigabe erteilt” hier besser passen… ich versuche die Tags minimal zu halten.